■勉強会動画↓
https://drive.google.com/file/d/1zqWgVwGgIRb_tW-1ERgsxtGgyrGgp0ZW/view?usp=sharing
■レポート例
※まずは、これを真似してください。
サマリ×月別レポート

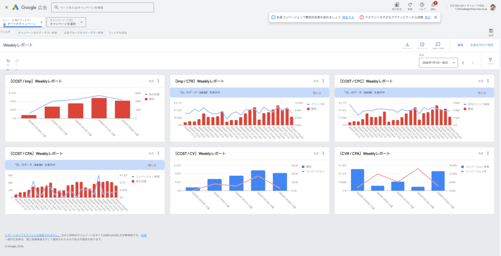
Weeklyレポート

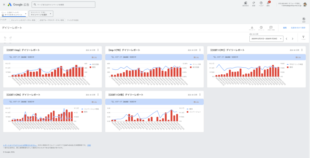
デイリーレポート

■勉強会動画↓
https://drive.google.com/file/d/1zqWgVwGgIRb_tW-1ERgsxtGgyrGgp0ZW/view?usp=sharing
■レポート例
※まずは、これを真似してください。
サマリ×月別レポート

Weeklyレポート

デイリーレポート
